Creating a 3D Design
Revolution in Electronic
Component Manufacturing

Hired Service Multimedia
Duration 14 Months
Projects 15

Client Overview

Newlands Auto Electricals offers a wide range of specialized services, including diagnostics, repairs, and expert installations. They deliver high-quality solutions for all automotive electrical needs. Their commitment to excellence and reliability makes them a trusted brand.

Project Overview

Our journey with Newlands started with a straightforward request: transforming an electric circuit diagram into a computer-generated PDF. It quickly grew into a bigger mission - Innovating Electronic Components.

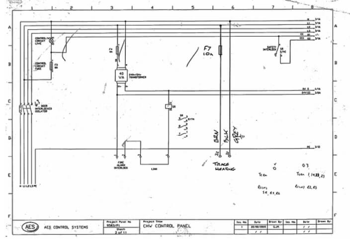
Our primary task was to design electrical panels. These panels required precision, customization and excellence, which our resource was efficiently able to provide.

Before
AES Control Systems
After
Electrical Design

Journey Towards the Revolution. . .

/ Requirement 1
01

Getting started

We received the circuit drawing of a sound bar in a rough hand-drawn sketch format and the list of instruction from the client. The client also sent us a sample design as reference.

Allen Custom Drills
02

Initial Consultation

After initial discussions with Newlands about their electric panel needs, our designer identified and filled in missing elements such as color codes, cable wire values, and sensor point positions to complete the task effectively.

MALE
03

Technical Design and Output

By utilizing advanced computer-aided design (CAD) software, such as AutoCAD, we created comprehensive technical plan. This CAD design was instrumental in visualizing the panel's layout, wiring, and component placement with precise accuracy.

PART# ACD 202
Getting started MALE PART# ACD 202
/ Requirement 2
Before PART# ACD 402 before Image
After PART# ACD 402 After Image
/ Requirement 3
Before Part SO4961
After PART# 504961
/ Requirement 4
Before PART# 505417
After JCB 200 ohm Sinking Plug
/ Requirement 5
Before Part # LO26 Before
After Requirement five after image
/ Requirement 6
Before PART# TE101
After Transtak Engineering - PART# TE101

Frontline Tools

ACad Logo

AutoCAD

At the heart of our project lay AutoCAD, a powerhouse for electrical panel design. Its precision and versatility enabled us to create intricate electrical circuit diagrams with unparalleled accuracy.

Foxit Logo

PDF Conversion Tools

To cater to our client's specific request for PDF-formatted documents, we employed PDF conversion tools like Foxit Reader. This ensured that our designs were easily shareable and accessible.

Onedrive logo

OneDrive Data Management

We adopted OneDrive as our trusted data management solution, ensuring our project data was securely stored and readily recoverable.

One-Man Army

Narain Image
Narain AutoCAD Designer 5 years of experience

Proficient in

Autocad Logo
AutoCAD
Sketchup Logo
SketchUp
Revit Logo
Revit Architecture

From Concept to Creation:
Explore More Such Work Portfolios

Laptop showing- Reshaping Residential Landscapes VE Delivered 100 Projects and Saved 15 Hours on Each.